客户端性能测试利器PerfDog尝鲜体验
前言
在经历过腾讯内部多次性能测试实践后,PerfDog于不久前正式对外发布,开放给全球开发者使用。腾讯的诸多明星产品如王者荣耀、QQ飞车手游、和平精英、微信、微视、QQ浏览器及小程序小游戏等优秀应用均在使用这款性能测试工具平台。
什么是性能
性能优化使之运行地更快优化?简而言之,就是在不影响系统运行正确性的前提下,完成特定功能所需的时间更短。总之就是提升负载能力,让程序更快的运行就是性能优化!

性能优化的必要性
产品希望功能多,效果更炫酷,而这些也督促用户去使用更优质的设备。几年前的手机运行程序的流畅度并不比现在的手机运行 app 慢很多,这就归功于开发者对于应用性能的优化。
Android 碎片化严重——更多的人口红利就得适配更多的低端设备,这也促使我们应该进行性能优化。轻微的性能问题给用户带来的是微弱的延迟或是不便。严重一点就是程序无法正常运行、或是无法对用户的操作行为做出响应。
性能优化可以提升用户留存、提升用户转化率、提升用户体验。实际开发中应该多注意用户的利益,用户的主观感受提升了,产品的价值自然也提升了,因此有一款优秀的性能测试工具平台显得尤为重要。
PerfDog介绍
PerfDog是移动全平台iOS/Android性能测试工具平台,快速定位分析性能问题,提升APP应用及游戏性能和品质,手机无需ROOT/越狱,手机硬件、游戏及应用无需做任何更改,极简化即插即用。能非常高效地解决两大系统测试分析的难题,提高测试工作的效率。
PerfDog可提供的性能测试服务
性能数据采集:安卓平台、iOS平台、H5、小程序、小游戏等性能数据
性能数据管理:账户信息管理、性能数据管理、图表展示、编辑、版本对比、性能测试任务管理
团队协作:支持随时随地创建任务,成员邀请、管理、测试任务及数据共享和查看
测试报告:可通过截图录屏等查看到明确的执行步骤,并展示时间轴、截图轨迹、性能轨迹、测试日志等内容。
PerfDog的优势
移动全平台:支持Android/iOS移动平台,如手机、iPad、Watch、Android模拟器等。提供PerfDog软件Windows &Mac版本。
无需ROOT/越狱:Android设备无需ROOT,iOS设备无需越狱。高效解决Android & iOS性能测试分析难题。
数据准确性:工具本身对测试设备CPU的性能影响<1%,帧率无影响。保证了性能数据准确真实性。
数据完整性:可提供截图、FPS、Jank、FTime、CPU、GPU、Memory、Battery 、Network、CTemp等性能参数,这些您都可以轻松获得。
应用广泛性:支持所有APP应用、游戏、小程序、小游戏、H5、web等,性能测试一个就够了。
工具易用性:无需安装,即插即用,减少繁琐的测试障碍,让您的精力集中投入到测试分析中。
云端看板:基于云端的看板,您可以随时随地存储、可视化、编辑、管理和下载使用任何版本的PerfDog收集的所有测试数据。
团队合作:无论您的团队位于何处,您都可以随时创建任务、邀请团队成员加入、支持共享和查看团队完成情况,开启高效的协作模式。
PerfDog体验
上述内容来自于PerfDog官方网站:https://perfdog.qq.com,感兴趣的开发者可以前往详细查看。下面我们来亲自体验一下PerfDog使用的流程,看看是否真如宣传页所说的那么简单实用。
1、注册账号
进入官网注册账号,注册网址:https://perfdog.qq.com/login?type=signup,填好相应信息后提交,验证完邮箱即可完成注册。
2、安装客户端
选择对应系统的客户端下载,此处使用Windows客户端进行演示,解压下载的压缩包,即可完成安装。
3、打开客户端
双击PerfDog.exe即可运行PerfDog客户端。输入第一步注册的账号密码即可登录客户端。
4、连接测试手机
第一次先用数据线连接手机,打开usb调试模式,允许桌面悬浮窗权限和USB安装权限,PerfDog自动检测添加手机到应用列表中。
这里可选usb插线和wifi连接两种模式,USB模式测试:USB连线,在设备列表选择USB图标设备进行USB模式测试。WIFI模式测试:USB连线后,在设备列表选择WIFI图标设备进行WIFI模式测试。WIFI检测连接成功后,拔掉USB连接线。此处使用USB模式进行后续演示。
5、开始测试
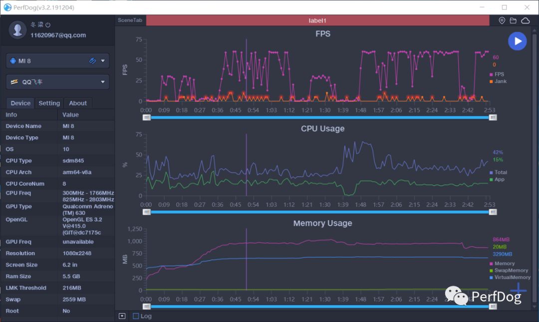
选择测试应用,这里我测的是QQ飞车手游,选择之后手机打开应用。
授予悬浮窗权限后,手机屏幕中测试的应用左上方会显示悬浮窗信息,包含FPS、CPU、MEM、网络信息与CUP温度信息。
perfdog开始实时监测游戏内的数据,可在右下角的加号添加监测选项,添加你想要测试的性能信息,此处我选择默认的选项。
点击右上方蓝色播放按钮,软件会自动收集数据。测试结束后可上传至云平台或者本地保存数据。
6、测试结果查看
本地会保存一份Excel表格,里面详细记录了此次测试的各种数据结果。
云平台会显示这次测试的详细数据,登录云平台即可查看,云平台的数据更加直观。整个结果报告很长,包含了概览、FPS、CPU、Memory、GPU、Network、Battery信息,并且多以图表形式进行展示,折线图能更好的展示测试数据的变化情况。
完整测试报告展示
总结
总的来说,相比起其他测试工具,PerfDog是目前最新的移动全平台性能测试工具平台,测试的性能数据众多,展示直观完整,并且可以保存数据到云平台可以随时查看,不仅对于开发者使用很友好,对做手机测评的人也很有帮助。本篇文章简单的介绍上手体验了PerfDog,感兴趣的开发者可以关注,后续更新更加详细和深入的文章。
最后附上PerfDog帮助文档,方便需要的开发者查看。
文档地址:https://perfdog.qq.com/support
